一品阁茶楼,小红楼论坛网页版入口,大连龙凤论坛官网入口,无锡龙凤阁论坛

安全·节能防爆电加热导热油炉江苏省「专精特新 」「瞪羚企业 」 国家高新技术企业

服务热线:400-000-9261 咨询电话:151 9595 6304

cn二级页面banner—新闻资讯2

咨询热线

400-000-9261
换油后不要直接升温,电加热油炉新导热油煮油方法

换油后不要直接升温,电加热油炉新导热油煮油方法

在工业生产中,电加热油炉是许多企业不可或缺的热能设备,发现不少操作人员对电加热油炉新导热油煮油这个环节存在不少疑问和操作误区。
有机热载体炉点火前应做什么检查?5个关键步骤

有机热载体炉点火前应做什么检查?5个关键步骤

有机热载体炉安全运行直接关系到生产效率和人员安全。许多操作人员在点火前往往忽略了一些关键检查步骤,导致设备故障甚至安全事故。有机热载体炉点火前应做什么检查才能确保万无一失呢?
电加热油炉的优点,难怪很多大厂都在换

电加热油炉的优点,难怪很多大厂都在换

在现代工业生产中,温度控制设备的选择直接影响着生产效率和产品质量。电加热油炉的优点很多,逐渐成为许多工厂的首选设备。
电加热油炉算特种设备吗?企业安全必看指南

电加热油炉算特种设备吗?企业安全必看指南

电加热油炉算特种设备吗?不少企业管理者对此存在误解,甚至因此面临安全隐患或合规风险。电加热油炉不算特种设备,首先需要了解我国对特种设备的法定定义。
突然停电怎么办?导热油炉突然停电处理措施

突然停电怎么办?导热油炉突然停电处理措施

在工业生产中,导热油炉是许多企业的核心设备,一旦突然停电,不仅影响生产进度,还可能引发安全隐患。今天小编给大家带来导热油炉突然停电处理措施,帮助大家从容应对突发状况。
导热油炉油温降到多少可以安全停炉?操作指南来了

导热油炉油温降到多少可以安全停炉?操作指南来了

在日常操作中,导热油炉油温到多少可以停炉?停炉温度控制不当,可能导致设备损坏或安全隐患。那么,究竟油温降到多少才算安全?今天我们就来详细聊聊。
有机热载体炉调试误区,先点火还是先启动循环泵?

有机热载体炉调试误区,先点火还是先启动循环泵?

在有机热载体炉的调试过程中,操作顺序的合理性直接影响设备的安全性和使用寿命。有机热载体炉在热态调试前应先点火后启动循泵吗?
8000+企业选择的电加热导热油炉生产商,成为行业标杆

8000+企业选择的电加热导热油炉生产商,成为行业标杆

电加热导热油炉作为一种稳定控温的设备,正逐渐成为众多企业的首选。专业的电加热导热油炉生产商通过不断创新和技术升级,为企业提供了更加可靠和节能的解决方案。
导热油炉清洗,你不知道的设备保养秘诀

导热油炉清洗,你不知道的设备保养秘诀

在工业生产领域,设备维护保养常常被忽视,却往往是决定生产效率的关键因素。导热油炉清洗这项看似简单的维护工作,实际上直接影响着设备寿命和生产安全。
导热油炉厂家联系方式,免费获取方案定制

导热油炉厂家联系方式,免费获取方案定制

电加热导热油炉不同于传统的燃煤或燃气加热方式,导热油炉操作简单,温度控制精准,且几乎不产生废气排放,特别适合对生产环境要求严格的场所使用。
导热油炉是锅炉吗?国家特种设备新规解读

导热油炉是锅炉吗?国家特种设备新规解读

在工业生产领域,热能设备的选择关系到生产效率和能源成本。许多人在选购设备时常常困惑:"导热油炉是锅炉吗?"这个问题看似简单,却反映了工业热能设备分类中的普遍误区。
有机热载体炉升温速度这样调整,提升生产效率

有机热载体炉升温速度这样调整,提升生产效率

许多用户在使用有机热载体炉的过程中常常忽略了一个关键因素,就是有机热载体炉的升温速度。升温过快或过慢都会影响设备寿命和运行效率,那么如何科学控制升温速度,确保系统稳定运行呢?
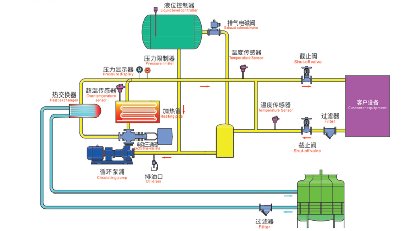
导热油炉工作原理图,一张图看懂工作原理

导热油炉工作原理图,一张图看懂工作原理

在工业生产中,热能的稳定传递至关重要,电加热导热油炉凭借其高效、安全的特点成为许多企业的首选。今天我们就通过一张导热油炉工作原理图来深入解析这套系统的运行奥秘。
导热油炉高位槽油温过高什么原因?这些隐患千万别忽视

导热油炉高位槽油温过高什么原因?这些隐患千万别忽视

高位槽作为导热油炉系统的一部分,油温异常升高往往预示着潜在问题。今天小编就来详细分析可能导致高位槽油温升高的原因,帮助大家及时排查问题,避免事故发生。
导热油炉是特种设备吗?一文读懂它的安全与规范

导热油炉是特种设备吗?一文读懂它的安全与规范

导热油炉是特种设备吗?根据我国《特种设备安全法》及相关标准,导热油炉是否属于特种设备,主要取决于其功率。
主站蜘蛛池模板: 天等县| 长垣县| 西吉县| 汉沽区| 米易县| 和平县| 开封县| 新竹市| 定陶县| 阳原县| 辽中县| 资中县| 迭部县| 甘谷县| 色达县| 时尚| 克东县| 宜兰县| 泽州县| 永泰县| 白水县| 满城县| 海林市| 博野县| 绵阳市| 包头市| 昌都县| 格尔木市| 苍南县| 岳普湖县| 元谋县| 托里县| 苍梧县| 晋宁县| 富蕴县| 富裕县| 房产| 南投县| 济阳县| 抚顺县| 大丰市|